In this two-part series, we’ll explore how AI capabilities in Dynamics 365 Sales Insights helps sales teams sell proactively and managers lead proactively. If you’re attending the Gartner CSO & Sales Leader Conference 2019, be sure to attend our session, How Microsoft Unlocks Success with Insight-Drive Selling this Wednesday, September 18th, from 3-3:45 PM.
The essential element of every successful sale is insight—the ability to uncover and address a buyer’s pain point or need in order identify and convert opportunities. Now that Dynamics 365 Sales Insights is generally available, your sales team from the field to the call center can harness the power of AI to optimize every sales call and sell smarter with contextual insights about opportunities.
These are the top four ways Dynamics 365 Sales Insights helps sellers achieve peak performance through AI-driven insights:
#1: Track relationships and focus on the right deals
Weeding out warm leads from cold ones is never easy and the more time qualified leads sit uncontacted, the colder they get. With predictive lead and opportunity scoring, Dynamics 365 Sales Insights helps sellers prioritize the leads and opportunities with the highest likelihood to convert based on a broad set of signals from Dynamics 365 data and advanced scoring models, helping contribute to increased conversions and win rates.

The relationship analytics capabilities provide insight into the health of relationships with individual buyers and customer accounts by analyzing signals from Office 365 and Dynamics 365 to analyze data points such as the time since last contact and the customer’s response rate, the number of emails and meetings exchanged, and activities initiated by the customer. Those data points are synthesized into a relationship health score that helps sellers direct their efforts on the customers that need the most attention.

Together, relationship analysis and predictive scoring can make a big impact on your conversion and win rates by automatically surfacing the leads and opportunities with the highest likelihood to convert, and insights to cultivate stronger engagement with the buyers on the opportunities that matter most to a seller’s pipeline.

#2: Make a lasting impression
In sales, it’s all about who you know, and what you know about them. Dynamics 365 Sales Insights helps on both fronts.

Your first contact with a lead you haven’t met is usually easier when introduced by someone you both know. Who knows whom is your key to warm introductions through colleagues, a connection graph that identifies people in your organization who are already interacting with a prospect, based on Office 365 activities, and the strength of the relationship. The connection strength helps you find the best opportunities for a warm introduction.
Once introduced, Sales Insights recommends talking points and the next best actions to take with the customer, automatically identifying these conversation starters from emails, then displaying the talking points on the contact card.
#3: Analyze customer calls to improve sales
There’s no shortage of books, seminars, and training methods to help sellers make a great first impression and seal the deal. What’s often lacking is having insights into how those learnings are working in action, and how to improve one’s approach to a sales call.
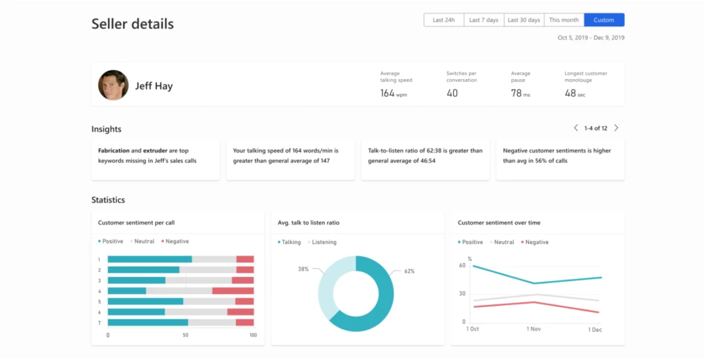
Conversation intelligence in Sales Insights helps sellers and sales managers analyze customer calls more effectively and offers data-driven guidance to improve customer interactions in the future. AI technology analyzes call recordings and identifies areas where the seller may need coaching. Managers and coaches can add notes to the seller details page that, together with the analysis, can help change how sellers approach customer conversations, thereby improving sales and revenue. The seller details page identifies keywords, including competitor names, that customers mention during calls to help your business spot trends early and stay ahead in a fast-paced market.
Learn more about conversation intelligence and explore the demo app (sign-in required).

#4: Automate sales execution
If you use Dynamics 365 for Sales, you probably use the notes feature which is a convenient way to view and enter notes and unstructured text comments on a timeline, such as updates from a recent meeting or discussion with your customer. Dynamics 365 Sales Insights upgrades the feature with notes analysis, or contextual prompts that suggest new records to create, such as contacts and activities, based on intelligence gleaned from notes entered by sellers. For example, you create a note to set up a meeting with a customer to discuss pricing. Dynamics 365 Sales Insights analyzes keywords and phrases in the background and displays an alert offering to create an appointment for you.

By leveraging AI to enhance the capabilities of sales teams, sellers can minimize routine tasks, such as data entry and tracking email communications, to focus on what really matters most: building relationships through personalized engagement. Explore the links below to learn how to win more deals with Dynamics 365 for Sales and Dynamics 365 Sales Insights.
Stay tuned for part 2 in the series
Next week, we’ll share the top ways that Dynamics 365 Sales Insights helps sales managers automate insights and orchestrate higher-performing teams.
Learn more about Dynamics 365 Sales Insights
Watch the video below for a quick overview of many of the features mentioned in this walkthrough, and explore these links for more details.
- Learn about Dynamics 365 Sales Insights
- Review our latest sales trend report: Unlock the secrets to a winning strategy for sales teams
- Learn more about conversation intelligence in Dynamics 365 Sales Insights