The latest AI experiences in Microsoft Power Automate are redefining the boundaries of what is possible in enterprise automation—transforming how we optimize and manage business processes to achieve more. Developers can now create advanced automation faster, business analysts can quickly extract, analyze, and optimize critical processes, and IT administrators can seamlessly manage and govern automation at scale. Copilot in Power Automate makes it faster to build solutions that save valuable time and reduce costs, thereby achieving business outcomes. Step into the future with the Power Automate advanced, enterprise-grade intelligent automation solutions.
Build advanced, reliable automations faster with AI
Developers are key to business process innovation. In Power Automate, it is now possible to build automations that utilize AI within cloud flows using generative actions, easily use natural language to create expressions for flows with Copilot for expressions, and incorporate document processing into workflows with next-generation document processing. These features enhance developers’ ability to deliver solutions efficiently and effectively.
Introducing next-generation document processing with GPT
Efficient document management is vital for smooth operations and timely decisions, but traditional AI models require lengthy training and frequent updates. With GPT-4-powered document processing, now available in public preview, you can use natural language to extract and process unstructured data from documents like invoices, medical results, or emails. This next-gen tool handles multi-modal content, automating email, document, and image processing for improved productivity. For makers who want to blend in pro-code or gain greater control, we’ve added the ability to structure outputs using JavaScript Object Notation (JSON) directly inline. Makers can combine multi-modal content with enterprise knowledge from Microsoft Dataverse in their prompts. This feature enables makers to quickly deploy document and image processing directly into existing workflows using natural language instructions.
Learn more in our detailed blog Boost productivity: Automate emails, documents, and images with Microsoft AI Builder.
Visit our Use AI Builder in Power Automate documentation
Join our Power Automate session for a deep dive.
Transform your automation processes with generative actions
Generative actions allow you to add AI-powered steps to your cloud flows, letting AI reason over enterprise guardrails provided in unstructured content format such as documents and PDFs, and decide the best course of action for complex tasks. For example, with generative actions you can automate conditional approvals based on the content of incoming emails and company policies. This feature, currently in the Early Access Program, is coming soon to public preview, when you will be able to create, edit, test, and run generative actions all from within the cloud flow designer.

Create and edit expressions faster with Copilot
Copilot for expressions, now in public preview, is designed to assist developers and makers in creating or editing complex expressions using natural language. By simply describing what you want to build and referencing the dynamic data in the flow, Copilot translates your prompts into specific expressions in your Power Automate flow, speeding up development and reducing manual coding time.

To learn more about this feature and how to get started, read our Create and edit expressions with Copilot documentation.
Streamline automation and operations
Monitor and manage at scale with new automation center
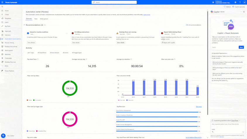
Automation center, now generally available, is a central hub for efficient monitoring and troubleshooting experiences for automation processes across Power Automate at scale. The automation center provides comprehensive visualizations that enable you to monitor the health of your automations, quickly detect issues or trends, and troubleshoot problems more efficiently.
Whether you’re a developer, operator, Center of Excellence team member, or business analyst, the automation center provides a centralized view of all automation activities. Now generally available, it features a user-friendly interface with dashboards that show recommendations, the health status of work queues, and desktop flow activity. Additionally, new views for execution logs, performance metrics, and integrated agents are now available in public preview.

To learn more and to get started, read our Automation center documentation.
Improve robotic process automation (RPA) reliability using repair with Copilot
Repair with Copilot, now in public preview, simplifies resolving user interface (UI) control issues in both attended and unattended RPA with Power Automate for desktop. By proactively providing solutions to common automation issues, such as notifying the right person in the automation center, repair with Copilot reduces downtime for RPA scenarios.
Example of using repair with Copilot for unattended RPA:

Example of using repair with Copilot for attended RPA:

To learn more and get started with repair with Copilot, read our UI and browser automation actions documentation.
Start your journey into a new era of automation and AI
Are you ready to bring your organization into the future with the latest AI capabilities in Power Automate? Get started with a free trial or compare plans, join our sessions below at Microsoft Ignite 2024, and read about other exciting announcements for Microsoft Power Platform.
Power Automate
Find the right low-code automation plan for your business.
- Revolutionize the way you work with Power Automate and AI with Joe Fernandez and Heather Orta-Olmo
- Automate e-mail, doc, and image processing with GPT in Power Automate with Gwenael Bego and Maria Gutierrez
- Unlock innovation with practical strategies in Power Automate with Jonathan Kendall